오늘
정보
시장
적립
설정
계정
테마 선택
라이트
다크
언어
English
简体中文
繁體中文
Tiếng Việt
한국어
Followin APP
Web3 가능성 발견
App Store
Google Play
로그인
Emm
9,240명의 트위터 팔로워
팔로우하기
Building @Scenario_gg in the open | AI for game devs & game artists 👾 | On the launchpad 🚀 | #GenAI #StableDiffusion #Gaming #XR
포스팅
Emm
03-20
저희는 http:/scenario.com을 10일 만에 처음부터 다시 구축했습니다. 이전에는 몇 달이 걸리거나 에이전시에 맡길 경우 4만~5만 달러가 들었던 작업이 이제는 훨씬 짧은 시간과 적은 비용으로 완료됩니다. 50개 이상의 제공업체에서 제공하는 500개 이상의 모델과 모든 앱, 워크플로 등을 모두 분석할 수 있습니다. 감사합니다, 클로드 코드 :)
Emm
01-07
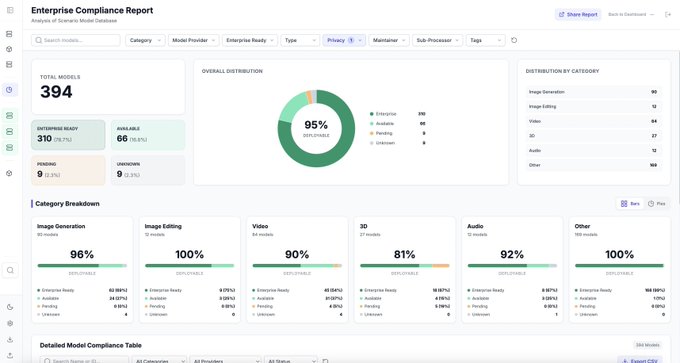
2026년을 이렇게 시작합니다 🦾 @Scenario_gg의 AI 모델 95%는 기업 환경에 배포 가능합니다: ✅ 학습에 고객 데이터를 재사용하지 않습니다 ✅ Scenario 외부에는 데이터를 보관하지 않습니다 ✅ SOC 2 인증을 받은 AWS 인프라 내에서 장기 데이터를 저장 및 관리합니다 Scenario는 이미 수백 명의 사용자를 보유한 수십억 달러 규모의 기업들을 지원하고 있습니다. 더 궁금하신가요? 문의해 주세요 🫡
SOC
0%
Emm
11-21
🤯🍌🤯 제미니(Gemini) 3.0은 2D 청사진을 4K 해상도의 3D 렌더링 시각화로 변환할 수 있습니다. 2D 평면도를 붙여넣고 프롬프트(ALT 키)를 추가하기만 하면 됩니다. 건축가나 인테리어 디자인 워크플로우에 완전히 미친 짓이죠.
Emm
05-16
[GPT와 제미니(Gemini)]를 비교할 수 있다는 점이 매우 편리한 기능처럼 보입니다. 이것이 앱 레이어가 승리하는 이유입니다. 하이퍼 상품화된 모델의 세계에서 모델들은 서로 한 번의 클릭 거리에 있을 것입니다.
田中義弘 | taziku CEO / AI × Creative
@taziku_co
05-16
GPT-4oとGeminiを組み合わせる @Scenario_ggで、GPT-4oとGeminiを使用して画像を編集するためのUXがリリース。 一つ前のものと見比べられるのが地味に便利そう。
Emm
05-09
진심으로, 우리는 GPT-4o 이미지 생성을 위한 가장 실용적인 사용자 경험을 방금 출시했습니다. ✅ 드래그 앤 드롭 참조. ✅ 프롬프트와 매개변수 재사용. ✅ 원클릭 제안, "프롬프트 재작성", 번역 등. 게다가 GPT 바로 옆에 제미니(Gemini) 2.0이 있습니다 😂
GPT
0%
Emm
05-08
플래시로 일관된 캐릭터 디자인! ⚡️ 간단히: 1️⃣ 캐릭터 업로드 2️⃣ 의상 드래그 & 드롭 3️⃣ 프롬프트 & "생성" 클릭 🕹️ 순식간에 완벽한 일관성으로 캐릭터 의상을 입히세요. <@Scenario_gg>에서 제작, GPT 4o + 제미니(Gemini) 2.0 기반 - 아래 링크 참조👇
-- 끝 --