今日
情報
市場
賺取
設定
帳戶
主題選擇
普通主题
深色主题
語言
English
简体中文
繁體中文
Tiếng Việt
한국어
Followin APP
發掘 Web3 新機會
App Store
Google Play
登入
Nansen 🧭
330,841個推特粉絲
關注
See forward with the most powerful multichain AI analytics platform.
動態
Nansen 🧭
主題貼
#主題貼#
.@ Solana DEX 交易量在 4 月 1 日達到 15.9 億美元,24 小時內增長了 111%。 圖表顯示,3 月下旬交易量一度跌至約 4 億美元,之後迅速反彈。 Solana上的兩種代幣在此次上漲中表現突出👇
SOL
0.96%
Nansen 🧭
主題貼
#主題貼#
.@trondao 去年將交易手續費降低了約 60%。 過去 30 天的總手續費收入:2850 萬美元——所有區塊鏈中最高。 過去 30 天的完整數據: TVL:863.8 億美元 每日手續費持續超過 100 萬美元 處理交易 3.2 億筆 活躍用戶 1400 萬 🧵 twitter.com/nansen_ai/status/2...
TRX
0.79%
Nansen 🧭
主題貼
#主題貼#
鯨魚不會在市場中買入。他們會在數週內緩慢積累。 使用 @openclaw 工具來追蹤他們的持倉方向,並驗證持有者基礎的質量。 最佳工作流程是使用 nansen-dca-tracker 和 nansen-holder-analysis 命令行工具。只需幾條命令即可獲得積累信號並進行質量檢查。👇
Nansen 🧭
主題貼
#主題貼#
$PUNCH Smart Money 在Solana上的餘額已連續 7 天攀升 - 上漲 9.89%,而價格幾乎沒有變化。 7天內持倉情況細分: 精明投資者:上漲 9.89% 公眾人物錢包:上漲 3.77% 外匯流出:-56.2萬美元 skk2000.sol 是本週最活躍的智能資金買家——僅7天就增持了210萬枚代幣。
PUNCH
2.36%
Nansen 🧭
Nansen提供了一個命令列介面 (CLI),可讓您直接透過終端運行鏈上研究、查看錢包以及存取各項功能。 更棒的是,@nansen_ai 正在舉辦 CLI 挑戰賽,獎品豐厚,包括一台 Mac Mini! 請查看下方 #NansenCLI 比賽詳情👇 twitter.com/100xDarren/status/...
Nansen 🧭
主題貼
#主題貼#
當代幣發生轉移時,您可以查看轉移記錄。如果您想了解幕後操作者是誰,以及該操作是否經過協調: Nansen CLI 的兩項技能結合使用,可以彌補這一差距: nansen-token-transfer-analysis + nansen-wallet-clustering = 完整歸因 👇
Nansen 🧭
關於我#NansenCLI 第三週提交的內容,再補充一些背景資訊。 我最喜歡的Nansen中期交易工具(幾天到幾週)是按 DEX 流量篩選的代幣篩選器。 這種視圖顯示了資本在市場中的實際流動方向。 「聰明資金」篩選器也很有用,但是… twitter.com/dr_rice1/status/20...
Nansen 🧭
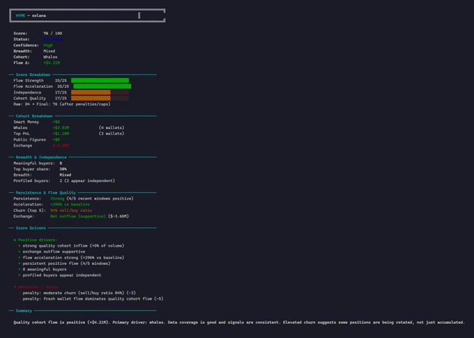
第三週#NansenCLI 挑戰📨@ Nansen Nansen Token Screener 顯示活躍度。 單憑活動量並不能說明什麼問題。 建構了一個 CLI 工具,用於過濾結構噪音並按累積品質對標記進行排名。 目標:決定哪些位置正在形成,與輪換無關。
Loading..