Điều gì sẽ xảy ra khi một pháo đài kỹ thuật số "bất khả xâm phạm" gặp phải một cỗ máy nhà nước quyết tâm gõ cửa?
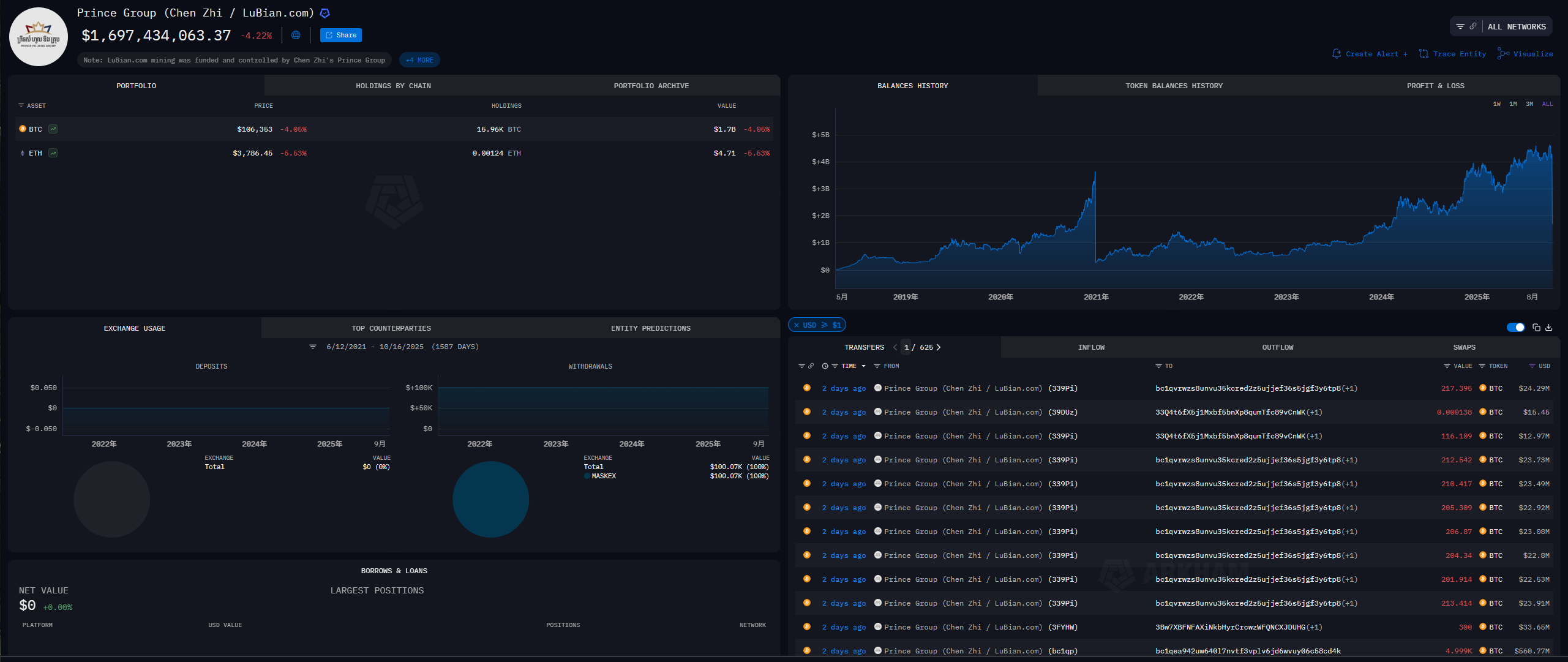
Vào tháng 10 năm 2025, một thông báo từ Bộ Tư pháp Hoa Kỳ đã khiến những người ủng hộ Bitcoin trên toàn thế giới phải rùng mình. Thông báo này tuyên bố đã tịch thu thành công số Bitcoin trị giá 15 tỷ đô la, tài sản có nguồn gốc từ một đế chế tội phạm Campuchia do một cá nhân người Trung Quốc tên là Chen Zhi điều hành.


Đây không chỉ là một tin tức về việc tiền mặt hoặc vàng bị tịch thu. Điều nghịch lý là số lượng Bitcoin khổng lồ này được cho là được lưu trữ trong một ví lạnh cá nhân, nơi chính Chen Zhi kiểm soát private key— tiêu chuẩn vàng được công nhận rộng rãi và bất khả xâm phạm trong thế giới crypto là "tự lưu ký".
"Không phải private key của bạn, không phải tiền của bạn" - nguyên lý nền tảng của thế giới Bitcoin- bỗng chốc trở nên bất lực trước sự kiểm soát chặt chẽ của quyền lực nhà nước. Một câu hỏi cốt lõi luôn lởn vởn trong tâm trí của mọi người nắm giữ Bitcoin: Nếu ngay cả ví lạnh riêng lẻ cũng có thể bị tịch thu bằng vũ lực, thì chủ quyền tài chính mà chúng ta tin tưởng còn lại gì?
Nhiều người suy đoán rằng chắc hẳn phải có người trong cuộc hoặc thiết bị vật lý đã bị tịch thu. Nhưng sự thật còn đáng lo ngại hơn nhiều: chính phủ có thể tự động tính toán ra private key của bạn mà không cần phải tìm bạn hay cạy két sắt của bạn.
Dựa trên nhiều thông tin và phân tích từ cộng đồng, tình hình dường như như sau: chính phủ không có khả năng "phá vỡ" giao thức Bitcoin, vốn vẫn được coi là an toàn. Tuy nhiên, họ đã tìm ra một cách tiếp cận mới - nhắm vào "con người" và "mã dễ bị tấn công". Vũ khí của họ là sự kết hợp của nhiều chiến thuật: hành động pháp lý, kỹ thuật phân tích trên Chuỗi và nhiều phương tiện khác để lấy được private key.
Tội lỗi nguyên thủy: Private key “không ngẫu nhiên”
Câu chuyện bắt đầu từ một công ty có tên là "Lubian Mining Pool" (Lubian.com).
Theo thông tin tình báo cộng đồng, Lubian là một nhóm khai thác Bitcoin do các cá nhân Trung Quốc sáng lập. Nhóm này nổi lên vào năm 2019, từng lọt vào top 10 nhóm khai thác toàn cầu nhờ sức mạnh tỷ lệ băm và phí thấp. Tuy nhiên, trong nỗ lực tiết kiệm phí giao dịch cho các giao dịch chuyển tiền số lượng lớn cho thợ đào, các nhà phát triển Lubian đã mắc phải một sai lầm nghiêm trọng: thay vì sử dụng phần mềm ví tiêu chuẩn công nghiệp, họ đã tự viết chương trình tạo địa chỉ số lượng lớn.

Chương trình của họ có một vấn đề "vô lý": "các số ngẫu nhiên" được dùng để tạo private key thực chất không hề ngẫu nhiên chút nào.
Để hiểu điều này, hãy dùng một phép so sánh. Một private key Bitcoin thực sự an toàn giống như một tờ vé số với 256 số, mỗi số được rút ra một cách độc lập và ngẫu nhiên từ 0 đến 1. Xác suất đoán đúng các số trên tờ vé số này thấp hơn rất nhiều so với việc mò kim đáy bể; điều đó là bất khả thi.
Nhưng chương trình của Lubian giống như một cỗ máy xổ số bị hỏng. Thay vì chọn ngẫu nhiên các số từ vô số khả năng, nó dường như bị kẹt, liên tục in ra những tấm vé với các con số rất giống nhau. Ví dụ, 224 số đầu tiên luôn cố định, chỉ có 32 số cuối thay đổi.
Hacker đã phát hiện ra lỗi của máy xổ số. Thay vì phải đoán một dãy số thiên văn gồm 256 chữ số, chúng chỉ cần đoán 32 chữ số cuối cùng, một số lượng tổ hợp giới hạn. Điều này khiến việc bẻ khóa máy trở nên cực kỳ khó khăn, từ "không thể với cả thần thánh" thành "có thể giải được với người thường". Hacker dễ dàng sao chép mọi private key mà máy bị lỗi có thể tạo ra và rút sạch tiền trong các ví tương ứng.
Lubian tự mình chế tạo bom nguyên tử.
Vụ "cướp Giáng sinh" bí ẩn của hacker
Vào ngày 28 tháng 12 năm 2020, có người đã nhấn nút kích nổ.

Báo cáo của nhà nghiên cứu bảo mật độc lập Christian Reitter xác nhận rằng vào ngày hôm đó, một hoặc nhiều tin tặc bí ẩn dường như đã phát hiện ra lỗ hổng nghiêm trọng trong Lubian. Chỉ trong vòng hai giờ, một cuộc chuyển giao tài sản điên cuồng đã bắt đầu.
- Tổng cộng khoảng 136.951 Bitcoin (trị giá khoảng 3,7 tỷ đô la vào thời điểm đó) đã bị đánh cắp từ hàng trăm địa chỉ private key yếu do Lubian kiểm soát.
- Phương pháp của diễn viên này rất chính xác và dường như anh ta có toàn quyền kiểm soát private key của các địa chỉ này, và anh ta chuyển tiền dễ dàng như thể anh ta đang chuyển tiền từ ví của mình.
- Khoảng 9.500 trong đó đã được chuyển trở lại một địa chỉ mà Lubian vẫn tiếp tục sử dụng, cho thấy rằng có thể kẻ tấn công không Bitcoin ý định xóa sổ nhóm này hoặc đây là sự kết hợp hỗn loạn giữa một cuộc giải cứu Mũ trắng và một cuộc tấn công mũ đen.
Chính thức Lubian vẫn đang giữ kín chuyện này. Trang web của họ đã ngừng hoạt động, và tài khoản chính thức của họ cũng không được cập nhật kể từ đó. Họ có vẻ hoàn toàn choáng váng.
Thậm chí còn kịch tính hơn nữa là vào tháng 7 năm 2022, gần hai năm sau sự cố, có người bắt đầu phát tin nhắn đến địa chỉ hacker thông qua hàm OP_RETURN trên Chuỗi :
“Tin nhắn từ LB. Gửi đến anh chàng mũ trắng đang cứu tài sản của chúng tôi, anh có thể liên hệ với chúng tôi qua [email protected] để thảo luận về việc trả lại tài sản và phần thưởng của anh.”
"LB" rõ ràng ám chỉ Lubian. Họ dường như vẫn hy vọng rằng đối phương là một " hacker Mũ trắng " và cố gắng thu hồi tổn thất bằng cách "thảo luận về việc hoàn trả tài sản và phần thưởng của anh". Tuy nhiên, bức thư muộn màng này đã bị bỏ ngoài tai.
"Con ve sầu rình rập bọ ngựa" của chính phủ Hoa Kỳ
Chuyển tiếp đến năm 2025. Một nhân vật chính khác của câu chuyện, "Thái tử" Trần Chí, và đế chế tội phạm đứng sau hắn đã lọt vào tầm ngắm của chính phủ Hoa Kỳ.
Hồ sơ của công tố viên vẽ nên một bức tranh kinh hoàng: "Tập đoàn Hoàng tử" của Trần Chí đã vận hành ít nhất mười "công viên lừa đảo" giống như nhà tù trên khắp Đông Nam Á, giam giữ hàng ngàn công nhân bị dụ dỗ bởi những lời hứa hẹn hão huyền về việc làm lương cao. Họ bị bạo lực và tra tấn, bị ép buộc thực hiện trò lừa đảo đầu tư "giết lợn" khét tiếng nhắm vào người dân trên khắp thế giới. Chiến dịch này, được Bộ Tư pháp Hoa Kỳ gọi là "thảm họa nhân đạo", đã mang lại tính chính danh không thể chối cãi cho cuộc truy lùng xuyên quốc gia sau đó của chính phủ.
Các cuộc điều tra cho thấy số tiền bất chính khổng lồ của hắn đã được rửa thông qua nhóm khai thác Lubian hiện đã không còn tồn tại—Chen Zhi chính là kẻ chủ mưu đằng sau Lubian. Thông tin tình báo gần đây cho thấy tài sản của hắn lớn hơn nhiều so với tưởng tượng, với tổng số BTC nắm giữ có thể lên tới 220.000 BTC. Không có gì ngạc nhiên khi kể từ thị trường gấu xuống năm 2017, huyền thoại "Hoàng tử" là người mua lớn nhất vẫn tồn tại trên thị trường phi tập trung (OTC)—một mình hắn đã duy trì thị trường gấu kéo dài.
Giờ đây, "Cây đinh ba" trong tay chính phủ Hoa Kỳ cuối cùng đã tìm được chỗ đứng của mình.
Ngọn giáo của luật pháp: Khóa chặt tài sản tội phạm
"Tiền án" không thể tranh cãi của Trần Chí mang đến cho chính phủ Hoa Kỳ vũ khí pháp lý mạnh mẽ nhất. Họ không tìm cách tịch thu tài sản thông thường, mà là những khoản thu bất hợp pháp đã được chứng minh có liên quan chặt chẽ đến tội phạm quy mô lớn. Tại Hoa Kỳ, các luật như Bộ luật Hoa Kỳ cung cấp cơ sở rõ ràng cho việc tịch thu tài sản hình sự. Quyền tịch thu dân sự mạnh mẽ cho phép truy tố tài sản ngay cả trước khi chủ sở hữu bị kết án về tội phạm, giúp giảm đáng kể rào cản hành động.
Technology Eyes - Khóa bạn vào sổ cái minh bạch
Mục tiêu của chính phủ không còn là nhắm vào các địa chỉ đã trống từ lâu của Lubian nữa, mà là theo dõi nơi ở của hơn 130.000 Bitcoin được hacker bí ẩn chuyển vào năm 2020. Sử dụng các công cụ theo dõi kỹ thuật số như Chainalysis, các nhà điều tra đã liên kết dòng tiền bị đánh cắp này với mạng lưới tội phạm của Chen Zhi trên blockchain phức tạp, cuối cùng chứng minh được số tiền này thực sự là tiền bị đánh cắp.
Action Arm – Thu giữ private key từ hacker
Đây chính là bí ẩn cốt lõi mới: Làm thế nào chính phủ có được private key từ hacker bí ẩn (hoặc hacker ) này? Thông tin công khai về vấn đề này rất bí mật, và chính sự mơ hồ này lại là một rào cản. Hiện tại có một số giả thuyết chính:
- Vết nứt lần: Vì lỗ hổng này là công khai nên chính phủ Hoa Kỳ hoàn toàn có khả năng sử dụng các nguồn lực máy tính quốc gia của mình (các nhà toán học, hacker , siêu máy tính) để tính toán độc lập lại private key , giống như hacker đã làm trước đây.
- Hacker bị bắt: Chính phủ Hoa Kỳ có thể đã xác định vị trí và bắt giữ thành công hacker vào năm 2020 thông qua theo dõi kỹ thuật và điều tra truyền thống, đồng thời buộc hắn phải giao nộp private key thông qua các giao dịch tư pháp.
- Tự nguyện đầu hàng: Một khả năng khác là Trần Chí, hiện vẫn đang chạy trốn, để "cắt đuôi mà sống", đã chủ động đạt được thỏa thuận bí mật với chính phủ Hoa Kỳ và giao nộp tài sản do mạng lưới của mình kiểm soát để đổi lấy một số thỏa hiệp.
- Xâm nhập theo cách truyền thống: Tất nhiên, không thể loại trừ phương pháp truyền thống nhất, chẳng hạn như một "bóng ma" trong nhóm tội phạm đào tẩu và cung cấp thông tin tình báo.
Bất chấp điều đó, chính phủ Hoa Kỳ đã đóng nhân vật như một con bọ ngựa rình rập ve sầu, không hề hay biết con chim vàng anh phía sau. Họ đã lợi dụng những manh mối do hacker để lại và cuối cùng đã quốc hữu hóa thành công khối lượng tài sản khổng lồ ban đầu thuộc về Lubian, vốn đã bị hacker và là nguồn thu nhập bất chính.
Từ chiếc búa đấu giá đến kho báu quốc gia: Chiến lược quốc gia mới của Hoa Kỳ
Một sự thay đổi sâu sắc hơn đã diễn ra trong thái độ của chính phủ Hoa Kỳ đối với tài sản bị tịch thu này.
Trong quá khứ, ví dụ như vụ án Con đường Tơ lụa, Cơ quan Cảnh sát Liên bang Hoa Kỳ (USMS) sẽ thanh lý số Bitcoin bị tịch thu thành đô la Mỹ thông qua đấu giá công khai. Đây là một hoạt động thường kỳ để xử lý số tiền thu được từ tội phạm, với chính phủ đóng vai trò là "người bán".
Một mô hình mới: Quỹ Dự trữ Bitcoin Chiến lược Một sắc lệnh hành pháp được ký vào tháng 3 năm 2025 đã thay đổi hoàn toàn luật chơi. Sắc lệnh này công bố việc thành lập "Quỹ Dự trữ Bitcoin Chiến lược" với một nguyên tắc cốt lõi rõ ràng đến kinh ngạc: Bitcoin được gửi vào quỹ dự trữ "không được bán" và sẽ được duy trì như một tài sản chiến lược của Hoa Kỳ (so với "vàng kỹ thuật số").

Chính sách mới này thực sự biến Bộ Tư pháp Hoa Kỳ, FBI và các cơ quan thực thi pháp luật khác thành những đơn vị tích trữ Bitcoin hiệu quả và hợp pháp nhất thế giới. Nhiệm vụ cốt lõi của việc chống tội phạm được tích hợp liền mạch với mục tiêu chiến lược là tăng dự trữ quốc gia, tạo ra một vòng phản hồi tích cực mạnh mẽ.
Bitcoin của bạn có gặp rủi ro không?
Quay lại câu hỏi quan trọng nhất đối với tất cả người chơi: "Tôi có cần phải lo lắng về Bitcoin của mình không?"
Câu trả lời trong trường hợp này là: điều bạn cần lo lắng có thể không phải là một chính phủ mạnh, mà là những quy định ngu ngốc.
Nguyên nhân gốc rễ của cơn bão này là một lỗ hổng mã nguồn nghiêm trọng, theo thống kê chưa đầy đủ, đã ảnh hưởng đến hơn 220.000 địa chỉ . Điều đáng phẫn nộ hơn nữa là cho đến nay, một số người vẫn đang chuyển tiền đến các địa chỉ bị rò rỉ công khai này. Bạn có thể kiểm tra xem địa chỉ của mình có bị ảnh hưởng bởi lỗ hổng này hay không bằng cách truy cập liên kết này: https://git.distrust.co/milksad/data
Điều này mang lại cho chúng ta, những người chơi bình thường, nguồn cảm hứng sau:
- Tuyến phòng thủ đầu tiên của bạn là mã nguồn, chứ không phải két sắt. Cảm giác an toàn của bạn không nên đến từ việc bạn đã ẩn Cụm từ hạt giống Cụm từ hạt giống của mình tốt đến mức nào, mà đến từ sự tin tưởng rằng phần mềm tạo ra nó hoàn toàn đáng tin cậy. Tuyệt đối không sử dụng phần mềm ví không rõ nguồn gốc, mã nguồn đóng hoặc chưa được cộng đồng kiểm toán nghiêm ngặt.
- Mục tiêu của chính phủ không phải là bạn. Đối với đại đa số người dân tuân thủ pháp luật, họ không cần phải lo lắng nhiều. Mục tiêu của chính phủ rất rõ ràng: các tổ chức tội phạm lớn có "tiền án tiền sự" nghiêm trọng (như gian lận quy mô lớn, buôn bán ma túy và rửa tiền). Nếu không có nền tảng này, các hành động pháp lý sẽ không thể được thực hiện.
Lằn ranh đỏ không thể vượt qua luôn là "tội phạm tiền tố". Pháp quyền và Tu chính án thứ Tư của Hiến pháp Hoa Kỳ (cấm khám xét và tịch thu vô lý) vẫn là những biện pháp bảo vệ tối thượng cho tài sản của những công dân tuân thủ pháp luật. Tuy nhiên, rủi ro thực sự dài hạn không nằm ở việc tịch thu tài sản tùy tiện, mà nằm ở khả năng mở rộng định nghĩa "tội phạm tiền tố". Mặc dù điều này đúng, nhưng nó giả định rằng khóa riêng của bạn phải là một private key thực sự — một sản phẩm mật mã được tạo ra thông qua tính ngẫu nhiên đủ mạnh và đã được xác minh.
Cuộc tắm máu trị giá 15 tỷ đô la này đã gióng lên hồi chuông cảnh báo cho toàn bộ ngành công nghiệp: trong thế giới crypto tối như khu rừng, bất kỳ lối tắt mã nhỏ bé, tự cho mình là đúng nào cũng có thể dẫn đến vực thẳm không thể quay lại.




